Effizienz. Übersicht. Sicherheit.
Die Livestream-Funktion ermöglicht die Echtzeitübertragung von Drohnenaufnahmen. Sobald eine Drohne live geht, kannst du die Übertragung im Webportal auf einem Browser oder per App direkt auf dem Handy mitverfolgen. Um dir den Livestream anzuschauen, genügt ein Klick oder Tab auf das Drohnensymbol auf der Karte. Die Ansicht passt sich anschließend an und der Punkt wird, sofern der Standort verfügbar ist, live aktualisiert und bewegt sich innerhalb des Fensters.
Im Bild: Datengeschützte Übertragung des Drohnenkamerabildes im Livestream


Live-Übertragung von Drohneneinsätzen
- Übertragung des Drohnenkamerabildes in Echtzeit
- Zugriff durch autorisierte Nutzergruppen über passwortgeschütztes Webportal
- Unterstützt bei schneller Lageeinschätzung und Führungsentscheidungen
Im Bild: Einfache Verbindung mit der drohne112-Cloud über die Pilot 2 App
Archivierungs- und Dateiablagefunktion
- Strukturierte Speicherung von Videoaufzeichnungen und Bildern
- Zentrale Dateiablage für Einsatzberichte, Checklisten und Medien
- Bereitstellung aktueller Schulungsunterlagen für Bestandskunden
- Integrierte Sammlung aller offiziellen DJI-Handbücher und Dokumente
Im Bild: Suche nach Bildmaterial innerhalb eines bestimmten Gebiets anhand einer Zeitachse


Benutzer- und Rollenmanagement
- Fein granulierte Rechtevergabe
- Übersichtliche Verwaltung von internen und externen Zugriffen
- DSGVO-konform gemäß aktueller Datenschutzanforderungen
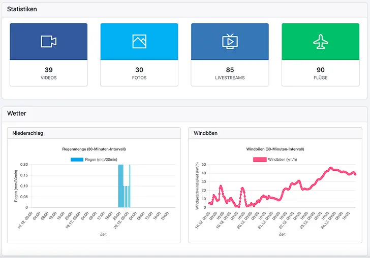
Intuitives Dashboard für den schnellen Überblick
- Anzeige der aktuell aktiven Livestreams
- Letzte Drohnenflüge und Einsatzdokumentationen auf einen Blick
- Wetterdaten und relevante Einsatzinformationen
- Regelmäßige Systemupdates und Verbesserungen


Sicherheit und Datenschutz auf höchstem Niveau
- Serverstandort: ausschließlich Deutschland
- Tägliche Backups an geografisch getrennten Standorten
- Umsetzung der Anforderungen gemäß ISO 27001 / IT-Sicherheitsgesetz
- Ende-zu-Ende-Verschlüsselung bei Übertragung sensibler Daten
Livestream immer in der Tasche
Einsatzkräfte können die Livestreams per App auf dem Smartphone verfolgen. Sobald der Livestream der Drohne startet, erscheint eine Push-Nachricht auf dem Handy. Einfach öffnen und den Livestream direkt auf dem Handy ansehen. Die App liefert auch aktuelle Wetterdaten wie Wind, Niederschlag und den KP-Index – alles, was für sichere Drohnenflüge wichtig ist.


EDP-Integration verfügbar
Die Schnittstelle zur Einsatzleitsoftware EDP ist jetzt voll integriert. Standortdaten der Drohne werden in Echtzeit übermittelt und auf der EDP-Map angezeigt – die Drohne ist immer auf dem neuesten Stand. Der Clou: Über die Zusatzinformationen zur Drohne lässt sich der Livestream-Link direkt aufrufen. So bleibt der Überblick auch bei mehreren Drohnen stets gewährleistet.
Sobald der Livestream gestartet wird, erscheint die Drohne mit kurzer Verzögerung als Einsatzmittel auf der Karte. Per Klick auf das Fahrzeugdetails-Symbol können weitere Informationen zur Drohne angezeigt werden.
Bidirektionales Flächenzeichnen | flexible Nutzung per App & Browser | smarte Einsatzkordination
Synchronisiere deine Aktionen mühelos über unsere integrierte Applösung, über den Browser oder den Controller deiner Drohne.
- Anzeige der aktuell aktiven Livestreams
- Letzte Drohnenflüge und Einsatzdokumentationen auf einen Blick
- Wetterdaten und relevante Einsatzinformationen
- Regelmäßige Systemupdates und Verbesserungen
Im Bild: Datengeschützte Übertragung des Drohnenkamerabildes im Livestream


Übersichtskarte des Landkreismoduls
Die Übersichtskarte für Landkreise stellt die Positionen aller angeschlossenen Drohnen inkl. der aktuell geflogenen Höhe dar und dient somit dazu, das aktuelle Geschehen im Blick zu behalten.
Im Bild: Im dargestellten Ausschnitt der Übersichtskarte werden die Drohnen sechs verschiedener BOS-Einheiten zeitgleich und in Echtzeit dargestellt.


Mission Control
Mission Control stellt das Livebild aller mit dem Landkreis verbundenen Drohnen bereit. Wahlweise kann zu jedem Stream auch noch eine Karte mit der Position der Drohne dargestellt werden.ƒ
Im Bild: Im Bild: Mission-Control - die Ansicht für mehrere Livestreams in der 3x4 Darstellung
Lagekarte
Die Lagekarte bietet die Möglichkeit, für alle angeschlossenen Einheiten Suchgebiete in Form von Linien, Polygonen oder Rechtecken zu zeichnen. Die Zeichnungen werden dabei an die Einheit übertragen, welche in der Legende ausgewählt wurde.
Im Bild: Über das Layer-Symbol können wahlweise die Layer aller Einheiten ein- oder ausgeschaltet werden.

Lagekartenverlauf
Über den Lagekartenverlauf kann nachträglich ausgewertet werden, wie sich eine Lage entwickelt hat. Um einen Eintrag im Lagekartenverlauf zu sichern, genügt ein Klick auf den Druck-Button oberhalb der Lagekarte.
Lageverwaltung
Die Lageverwaltung dient dazu, Lagen anzulegen oder zu löschen. Eine Lage muss zu Dokumentationszwecken zwingend angelegt werden. Ist eine Lage erstellt, kann diese oberhalb der Lagekarte im Dropdown ausgewählt werden.
Weitere Funktionen
Eine Übersicht über die weiteren Funktionen der Landkreisebene findest du in der beigefügten Dokumentation.
Fordere jetzt dein persönliches Angebot an
Gerne beantworten wir deine offenen Fragen und melden uns so schnell wie möglich bei dir zurück.
Frage uns jetzt nach einer unverbindlichen Live-Demo bei dir vor Ort!









